在實際應用中,空壓機的工況環境常常比較復雜,粉塵、油污以及各種顆粒物。空壓機使用時間長了,內部會有油垢、積碳、沉淀物、銹跡等,假如用過不同品牌潤滑油的空壓機,還會有類似瀝青的黑膠物。因此有必要定期清洗,將機頭、油漆桶、散熱器、油管內部,以及各類閥門等都清洗一番,達到消除安全隱患的目的。

1、整機清洗
空壓清洗的方法:先把空壓機運轉幾分鐘,機油達到常溫;
關閉空壓機,等內部壓力泄完,打開加油蓋,倒進壓縮機在線積碳清洗劑,擰緊加油蓋;
打開空壓機運轉30分鐘,最長可在線清洗80個小時;
放掉舊機油,然后加進新機油。
一般清洗后的空壓機溫度會下降左8-10℃左右。
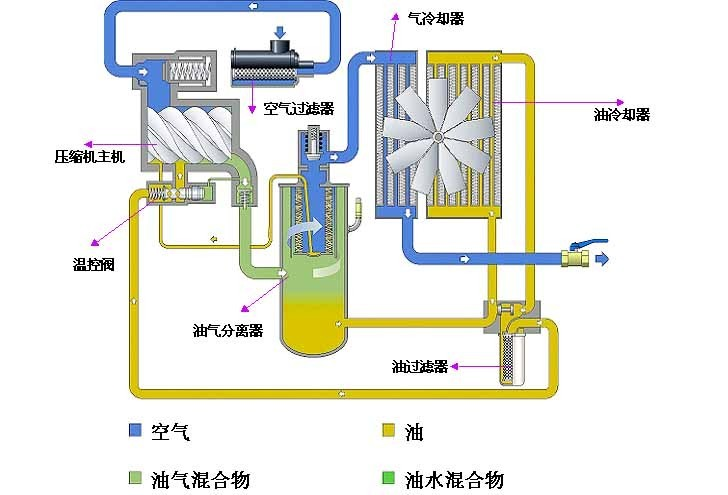
2、冷卻器清洗
在國內,空壓機的冷卻器一般分風冷式和水冷式兩種,因此針對不同的冷卻器,有不同的清洗方法。
2.1風冷型冷卻器
(1)打開導風罩清理蓋板,或拆下冷卻風扇;
(2)用壓縮空氣反吹將污物吹下,再把污物拿出導風罩;如果較臟,應噴一些除油劑再吹。螺桿空
壓機當無法用以上方法清理時,需要將冷卻器拆下,用V205積碳清洗劑浸泡或噴沖并借助刷子
(嚴禁使用鋼絲刷)清洗。
(3)裝好蓋板或冷卻風扇

2.2水冷型冷卻器
拆開冷卻水進出水管。
注入空壓機水垢清洗劑浸泡或用泵循環沖刷(反沖效果較好)。
用清水沖洗。
裝好冷卻水進出水管。
當油冷卻器結垢較嚴重,用以上方法清理不理想時,可以單獨拆下油冷卻器,打開兩頭端蓋,用專用清理鋼刷或其他工具清除水垢。當清理冷卻器介質側不能有效降低溫度時,螺桿空壓機需要對油側進行清理,方法如下:
拆開進出油管;注入清洗溶液浸泡或用泵循環沖刷(反沖效果較好);
用清水沖洗;
用干空氣吹干或用脫水油除水;
裝好進出油管。
3、清洗水氣分離器
螺桿空壓機水氣分離器的結構類似油氣罐,進氣口靠壁設計,固型成離心力,由于水和氣的重量因素,因此可以有效分離壓縮空氣中的水分。
水氣分離器的清洗:拆開水氣分離器蓋,即可用清洗劑浸泡清洗。
4、減荷閥(進氣閥)清洗
減荷閥由減荷閥由閥體、閥芯(活塞)、氣路集成塊、電磁閥及比例閥(容調閥)等部件組成。減荷閥主要控制空壓機的加載(螺桿空壓機重車)、卸載(空車)、比例(容調)控制作用,另外,可防止空壓機停機時潤滑油從主機噴出。
減荷閥拆卸:(1)拆下減荷閥與空氣過濾器連接的軟管;(2)拆除其它所有部件與減荷閥相連的氣管;(3)拆除電磁閥線圈;(4)拆除減荷閥與主機組裝的螺母并取下;(5)將減荷閥移至鋪有潔凈紙皮或相關潔凈鋪設的地面。
清洗減荷閥:(螺桿空壓機清洗劑應選用肥皂水、柴油、清潔汽油、天納水等,應根據污垢的程度選用上述清洗劑,一般推薦使用肥皂水或柴油進行清洗)。
拆電磁閥:拆下電磁閥并檢查電磁閥內的O型圈及密封片是否需要更換(提醒:如果不熟悉進氣閥還請記下所拆卸的該元件位置,以免裝回時出錯)。如無須更換的將拆卸的螺絲、O型圈、密封片、電磁桿、芯等元件放入事先準備好的容器內,并放入適當清洗劑浸泡(注:在選用汽油和天納水作清洗劑時請不要將O型圈等橡膠制品浸泡過久,以免腐蝕)。
拆比例閥:將比例閥從閥體上拆下,然后擰出調節螺母(擰前最好在螺母上做一下記號,以免裝回時比例值偏差太大),取出閥芯、O型圈、U型圈、彈簧并檢查O、U型圈是否需要更換(螺桿空壓機拆下的所有密封圈和彈簧都須做該項檢查,在下面的講述中就不重復說了),將拆下的元件放入清洗劑中浸泡。
拆氣路集成塊:將集成塊從閥體上拆下,在集成塊的四側有氣孔(螺桿空壓機該孔是在集成氣路出現堵塞時起到疏通的作用),將氣孔上的密封螺母擰出并將集成塊一起放入清洗劑中浸泡。
拆減荷閥閥芯:用卡簧鉗取下位于閥芯與閥體連接處的卡簧,再用管鉗擰出閥芯,取出里面的氣缸、閥片、O型圈、U型圈、彈簧并放入清洗劑中浸泡,再拆出閥體上的進氣口,將整個閥體放入浸泡,此時,減荷閥的拆卸過程已完成。
清洗:如進氣閥的污垢較嚴重時,則清洗時換一份新的清洗劑,清洗過程中應先洗較干凈的部件后洗污垢多的部件,清洗過的部件應用清水再次沖洗,以免腐蝕而縮短部件的使用壽命,用清水洗干凈的部件應放到干凈的地方晾干,以免含鐵的部件生銹。
在清洗閥片和閥體與閥片接觸的地方時應注意該表面的平整性,并應清洗干凈,必要時更換,否則會引起空壓機帶負載起動(螺桿空壓機大機組帶負載起動時會產生無法起動現象)。
安裝組件:組件安裝則按拆卸的反步驟進行,應提出的是,在安裝組件時,裝密封圈的位置和活動的組件應涂上適量機油,可使密封圈更好安裝、活動的部件更靈活。
由于減荷閥的零件較多,如果沒有把握記住每個零件位置時可以每拆一個部件清洗后再裝上該部件,但部件先不要裝到閥體上,待所有部件都清洗后再一起組裝到閥體。 減荷閥整個清洗過程完成后放到一旁待裝入空壓機。
5、最小壓力閥(壓力維持閥)清洗
在螺桿空壓機中最小壓力閥雖說看起來體積比較小,但是別看它小,它可是控制著整臺機器的。為了讓它能在常規的工作下正常運行工作,以下就提供了螺桿空壓機最小壓力閥的保養方法。
最小壓力閥由最小壓力閥由閥體、閥芯、調節螺母、彈簧、密封元件等組成。最小壓力閥主要起建立機組內壓,促使潤滑油循環、滿足減荷閥的工作壓力等作用,另外,最小壓力閥也起單向閥的作用,防止機組在卸載運行時儲氣罐中的壓縮空氣倒流至空壓機。
最小壓力閥的結構非常簡單,擰開閥芯與閥體間螺桿空壓機的螺母即可取出里面的元件了,小機組的最小壓力閥閥芯內置于閥體,其拆開閥體蓋即可取出內部所有元件。
最小壓力閥可按清洗減荷閥的方法清洗最小壓力閥。
由于最小壓力閥的結構非常簡單,組裝過程就不一一講述了,但需注意,如內部有U型圈時,需注意U型圈的方向。螺桿空壓機最小壓力閥整個清洗過程完成后放到一旁待裝入空壓機。
6、回油單向閥清洗
單向閥由閥體、鋼珠、鋼珠座、彈簧等元件組成。空壓機主機壓縮出的油氣混合體首先在油氣罐通過離心力初步分離,因于油的重量大于空氣,固油氣混合體中大部分的油通過離心力而落到油罐,螺桿空壓機再在內壓的作用下返回到主機作一下個潤滑循環過程,而含有少量油的壓縮空氣經油氣分離器再次分離,此時油氣分離器所分離出的潤滑油將落到油氣分離器的底部,為了不讓這部分油隨壓縮空氣帶走,機組在設計時用一油管插入油氣分離器的底部,通過內壓作用,將這部分油直接引入到主機潤滑,而該油管上有一單向閥,螺桿空壓機稱謂回油單項閥。
它的作用就是將油氣分離器的油順利回收到主機而不讓主機的油倒流到油氣分離器。回油單項閥在閥體有一連接處,從該處擰開,取出彈簧、鋼珠、鋼珠座。
清洗回油單向閥:用清洗劑清洗閥體、彈簧、鋼珠、鋼珠座,部分單向閥內部還有濾網,如有則一起清洗。
7、螺桿空壓機清洗溫控閥
溫控閥由閥體、閥芯、感溫元件、彈簧等組成。溫控閥起恒溫控制作用,當溫控閥感溫元件所測的油溫低于動作值時(感溫元件動作值一般為71度),則潤滑油直接從油氣桶回到主機,當溫控閥感溫元件所測的油溫高于動作值時,溫控閥感溫元件頂針動作,推動閥芯打開自身裝備的旁通閥,使潤滑油進入冷卻器冷卻(若感溫元件測的溫度越高,旁通閥開啟的越大),冷卻后的潤滑油再回到主機。
螺桿空壓機溫控閥的則面有一則蓋,則蓋上有螺絲孔,找個合適的螺母擰入則蓋,然后用卡簧鉗取出固定則蓋的卡簧,再用鉗具拉剛才擰入的螺母,即可拿下則蓋及內部的所有部件。按清洗減荷閥的方法清洗溫控閥所有部件。
以上部件全部清洗完并晾干后開始安裝到空壓機,所有部件安裝到空壓機后應再次檢查有無疏漏并清理安裝時所使用過的工具等物品。
8、校正所有參數
在機器清洗安裝完畢后,應對空壓機的運行參數進行調整,以保證社保能正常、安全運行:
(1)螺桿空壓機開機前的準備:
皮帶(聯軸器)校正:如空壓機是采用皮帶傳動,則皮帶的松緊度應為10~20毫米之間。如空壓機是聯軸器傳動,安裝好后應手盤動電機及主機并查看聯軸器轉動時的平衡度。螺桿空壓機聯軸器基本都采用彈性聯軸器,固平衡度偏差不大時可忽略。
螺桿空壓機主機轉向校正:如在保養過程中拆除過主電源,電源接回后應注意電機的正反轉,電機的轉向應根據主機的轉向,主機的正確轉向請查看標示在主機上的轉向圖標。
校正方法:交換三相電中的任意兩條電源線即可。
(2)加載、卸載、比例值效正:
設置該三種參數時,應首先確定卸載值,卸載值應根據空壓機的額定壓力和用氣端所需的壓力結合確定,確定好卸載值后,再設定加載值,兩者的壓差應為0.1~0.2MPa之間,設置好卸載和加載值后,最后設定比例值,比例值應設在卸載值與加載值中間,螺桿空壓機舉例說明:如某工廠需要空壓機的供氣壓力0.8MPa,并且供氣要求相對穩定,則應如下設置三種參數:卸載壓力設定0.8MPa,加載壓力設定0.65MPa,比例控制壓力設定0.73~0.75MPa之間。
螺桿空壓機校正方法:在微電腦控制器中設置該參數(如空壓機的控制采用按扭控制的,則加載與卸載參數應從壓力開關調節,比例值應在減荷閥上的比例閥的調節螺母處調節該值)。
(3)機組內壓效正:機組內壓應在0.2~0.45MPa之間。
校正方法:該壓力值應在機組卸載運行時進行,值的大小在最小壓力閥的調節螺母上調節,為了方便讀取所調定的值,應在最小壓力閥之前取壓力檢測點并安裝壓力表(部分微電腦控制器有內壓參數顯示功能,如沒有該功能的應在最小壓力閥之前裝設壓力表)。
(4)高溫保護值效正:
螺桿式空壓機正常工作時,其溫度應在65~98℃之間。溫度過高保護的自動停機溫度不得超過105℃。
校正方法:在控制器中調節高溫自動停機溫度值,以1.2為宜(即放大20%余量)。
小結:正確的保養與維護對螺桿空壓機的使用壽命及運行可靠性起著至關重要的作用,而空壓機清洗是售后維保服務人員,甚至設備操作人員必須掌握的一門技能。